NULL
NULL

PERCo-P-RC «Конструктор отчетов»

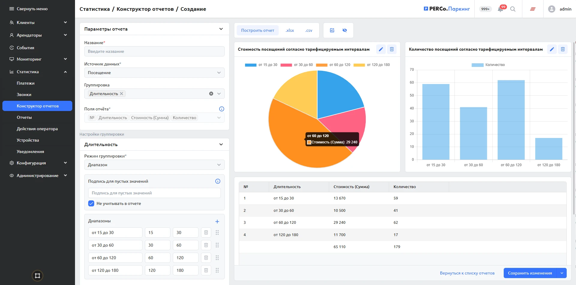
Отчет по разовым клиентам с группировкой по длительности сессии в рамках тарифицируемых интервалов (стоимость)
ПО PERCo.Паркинг в Едином реестре российских программ

Модуль позволяет гибко настроить аналитическую отчетность в соответствии с требованиями конкретного объекта.

150 000 ₽

Описание

«Конструктор отчетов» предназначен для анализа данных о проездах, платежах, клиентах и работе оборудования. С его помощью можно оценивать операционную эффективность парковки, действующие тарифы и зонирование, а также отслеживать технические события.

Данные в «Конструкторе отчетов» распределены по пяти областям: «Клиент», «Платеж», «Посещение», «Абонемент» и «Событие». В каждой области предусмотрен перечень полей, которые могут быть включены в отчет, а также механизмы фильтрации и группировки. Поддерживается объединение показателей по заданным интервалам значений (например, по диапазонам выручки или длительности парковки), а также фильтрация данных с учетом связанных параметров. Для анализа можно выбирать любые периоды времени, в том числе относительные (например, последняя неделя, последний месяц) — это удобно при регулярном создании отчетов по расписанию.

Готовые отчеты можно выгружать в файлы .xlsx, .csv и .json или исследовать данные непосредственно в системе — помимо таблиц доступны дашборды с графиками и диаграммами. Предусмотрена возможность рассылки отчетов по расписанию.